Freshping Login
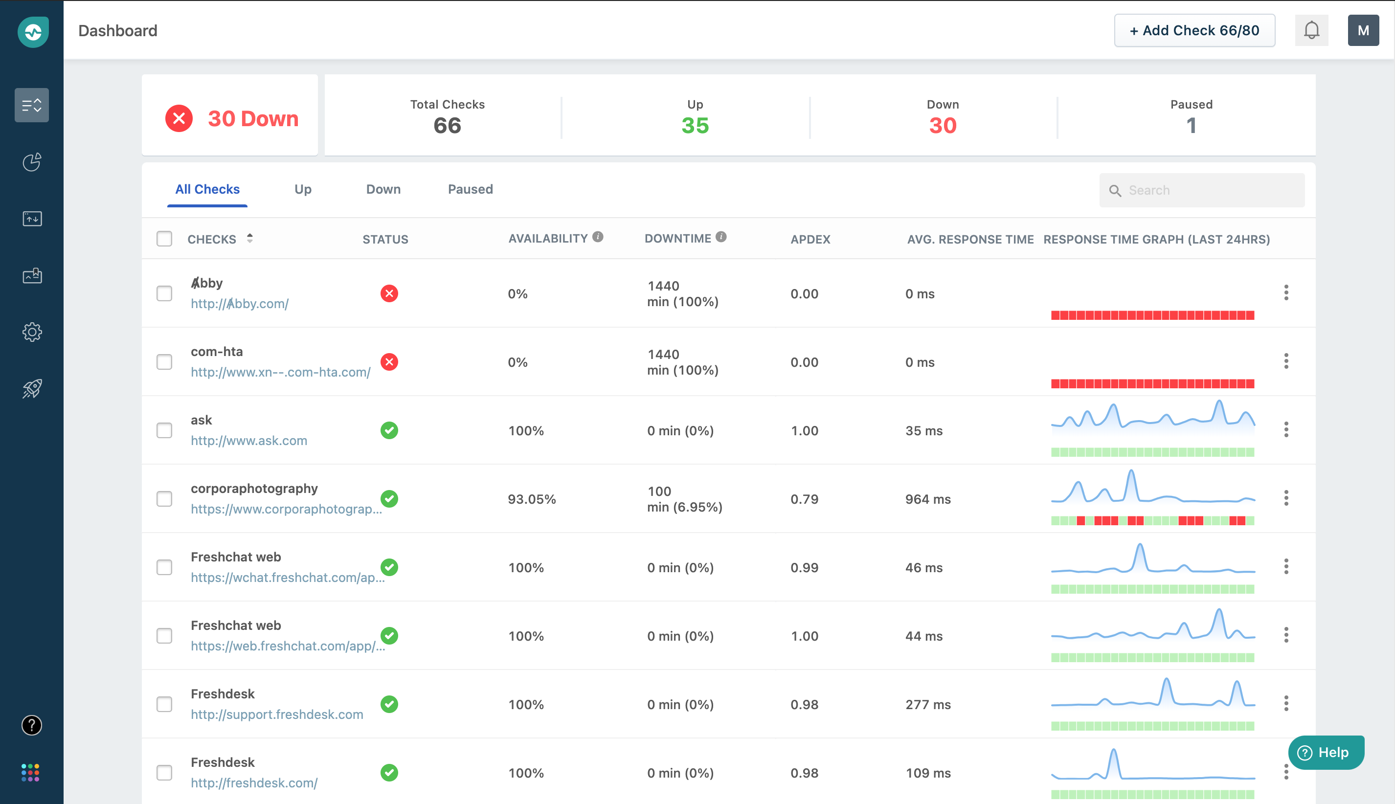
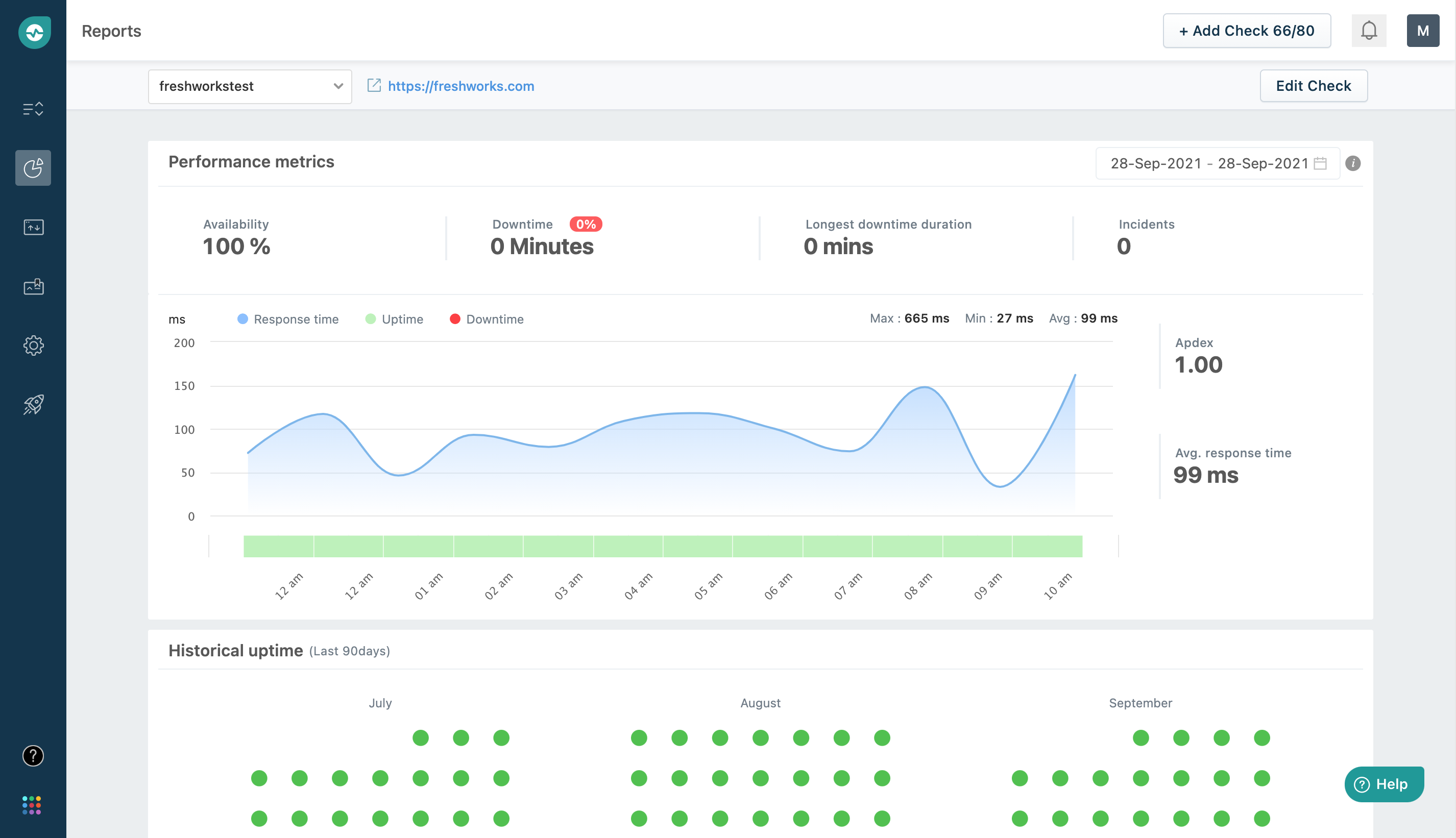
Freshping Login - How can i add/edit a check in freshping? Log in to freshworks using your email address. We make it fast and easy for your to delight customers and employees. * free public status pages: The paid plans can be accessed from the freshping account, through t. * free public status pages: How does freshping confirm if a website is up and how is the website's availability percentage calculated? You can get notified for status. Communicate status of your web service & incidents with your customers in real time * 10 global locations: Freshping services status page to help you know the current services status and any active or historical incidents Freshping services status page to help you know the current services status and any active or historical incidents Freshping’s paid plan is designed to help you scale your monitoring needs as you grow. Understand how your website’s status and. * free public status pages: * free public status pages: What are the different user types in freshping? The paid plans can be accessed from the freshping account, through t. How can i add/edit a check in freshping? Why should i monitor my website? Monitoring upto 50 website and apis absolutely free Communicate status of your web service & incidents with your customers in real time * 10 global locations: Enter your search term here. Ownership transfers can be done by the account owners from freshping itself. We are working on a complete revamp of the product to provide a significantly better customer. Freshping’s paid plan is designed to help you scale. Looks like you don't have an account with freshping yet! Freshping’s paid plan is designed to help you scale your monitoring needs as you grow. Freshping services status page to help you know the current services status and any active or historical incidents How can i add/edit a check in freshping? * free public status pages: Understand how your website’s status and. Freshping services status page to help you know the current services status and any active or historical incidents Communicate status of your web service & incidents with your customers in real time * 10 global locations: Ownership transfers can be done by the account owners from freshping itself. Search login new support ticket Looks like you don't have an account with freshping yet! Freshping services status page to help you know the current services status and any active or historical incidents We make it fast and easy for your to delight customers and employees. * free public status pages: Understand how your website’s status and. Looks like you don't have an account with freshping yet! How can i add/edit a check in freshping? Ownership transfers can be done by the account owners from freshping itself. You need to enable javascript to run this app. Communicate status of your web service & incidents with your customers in real time * 10 global locations: We are working on a complete revamp of the product to provide a significantly better customer. * free public status pages: Enter your search term here. Looks like you don't have an account with freshping yet! Communicate status of your web service & incidents with your customers in real time * 10 global locations: Communicate status of your web service & incidents with your customers in real time * 10 global locations: Why should i monitor my website? You need to enable javascript to run this app. Looks like you don't have an account with freshping yet! You can get notified for status. * free public status pages: Ownership transfers can be done by the account owners from freshping itself. Log in to freshworks using your email address. How does freshping confirm if a website is up and how is the website's availability percentage calculated? You can get notified for status. How does freshping confirm if a website is up and how is the website's availability percentage calculated? Navigate to settings > account settings in your freshping account, where you can find your freshping account domain name or in short. We are working on a complete revamp of the product to provide a significantly better customer. Freshping services status page to. Freshping’s paid plan is designed to help you scale your monitoring needs as you grow. * free public status pages: We are working on a complete revamp of the product to provide a significantly better customer. Understand how your website’s status and. Freshping services status page to help you know the current services status and any active or historical incidents The paid plans can be accessed from the freshping account, through t. How can i add/edit a check in freshping? Navigate to settings > account settings in your freshping account, where you can find your freshping account domain name or in short. You need to enable javascript to run this app. How does freshping confirm if a website is up and how is the website's availability percentage calculated? You also get 5 public status pages for free. Why should i monitor my website? Looks like you don't have an account with freshping yet! Communicate status of your web service & incidents with your customers in real time * 10 global locations: Understand how your website’s status and. Monitoring upto 50 website and apis absolutely freeHow do I add a new user to my Freshping account? Freshping
Freshping Integration FAQs Freshstatus
How can I integrate Freshstatus with Freshping Freshstatus
Freshping Software 2025 Reviews, Pricing & Demo
How do I upgrade from the free plan to a paid plan? Freshping
How can I create a status page? Freshping
How can I integrate Freshstatus with Freshping Freshstatus
How can I integrate Freshstatus with Freshping Freshstatus
Freshping Software 2023 Reviews, Pricing & Demo
Communicate Status Of Your Web Service & Incidents With Your Customers In Real Time * 10 Global Locations:
Login To Freshping Account As The Owner Go.
Login To Your Freshping Account.
You Can Get Notified For Status.
Related Post:









